A new open-source VS Code extension brings Git analytics directly into your editor, offering heatmaps, activity metrics, and branch-specific insights. By transforming raw commit data into visual productivity dashboards, it helps developers optimize workflows without disrupting their coding environment.
For developers seeking deeper insight into their coding habits, the newly released Git VSCode Stats Extension offers an integrated solution. This lightweight open-source tool transforms your Git history into actionable visual analytics, eliminating the need for external dashboards or disruptive context-switching.

Why In-Editor Analytics Matter
Traditional productivity tracking often forces developers away from their workflow—switching browsers to view dashboards or running terminal commands mid-task. This extension embeds analytics directly into VS Code's sidebar, providing real-time feedback on:
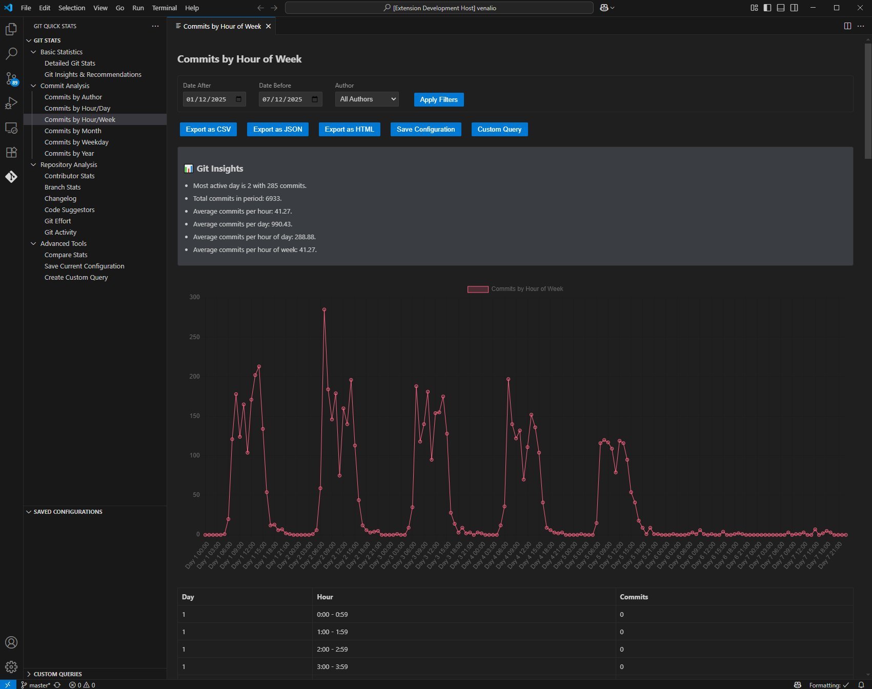
- Commit frequency patterns via time-of-day heatmaps (
) - Daily/weekly/monthly coding activity summaries
- Author-specific metrics for team collaboration
- Granular per-branch and per-file contribution tracking

Key Features for Optimized Workflows
The tool leverages your existing Git history to generate:
- Heatmap Visualizations: Identify peak productivity hours and dormant periods
- Activity Benchmarks: Compare current vs. historical effort across customizable timeframes
- Collaboration Insights: Track individual contributions in multi-author projects
- Contextual Metrics: View file-specific or branch-specific stats without leaving your editor
Installation and Flexibility
Install directly from the VS Code Marketplace or via CLI:
git clone https://github.com/git-quick-stats/git-vscode-stats.git
The dual CLI/extension architecture allows automated reporting for CI pipelines alongside interactive editor exploration.
The Bigger Picture
As developer productivity tools evolve, this extension exemplifies the shift toward contextual, frictionless analytics. By surfacing patterns in commit behaviors—like concentration of work on specific branches or inconsistent contribution times—it enables data-driven workflow refinements. Crucially, it respects the developer's environment: insights appear where code happens, turning passive version control data into active improvement opportunities without disrupting the creative flow.
Source: GitHub Repository

Comments
Please log in or register to join the discussion